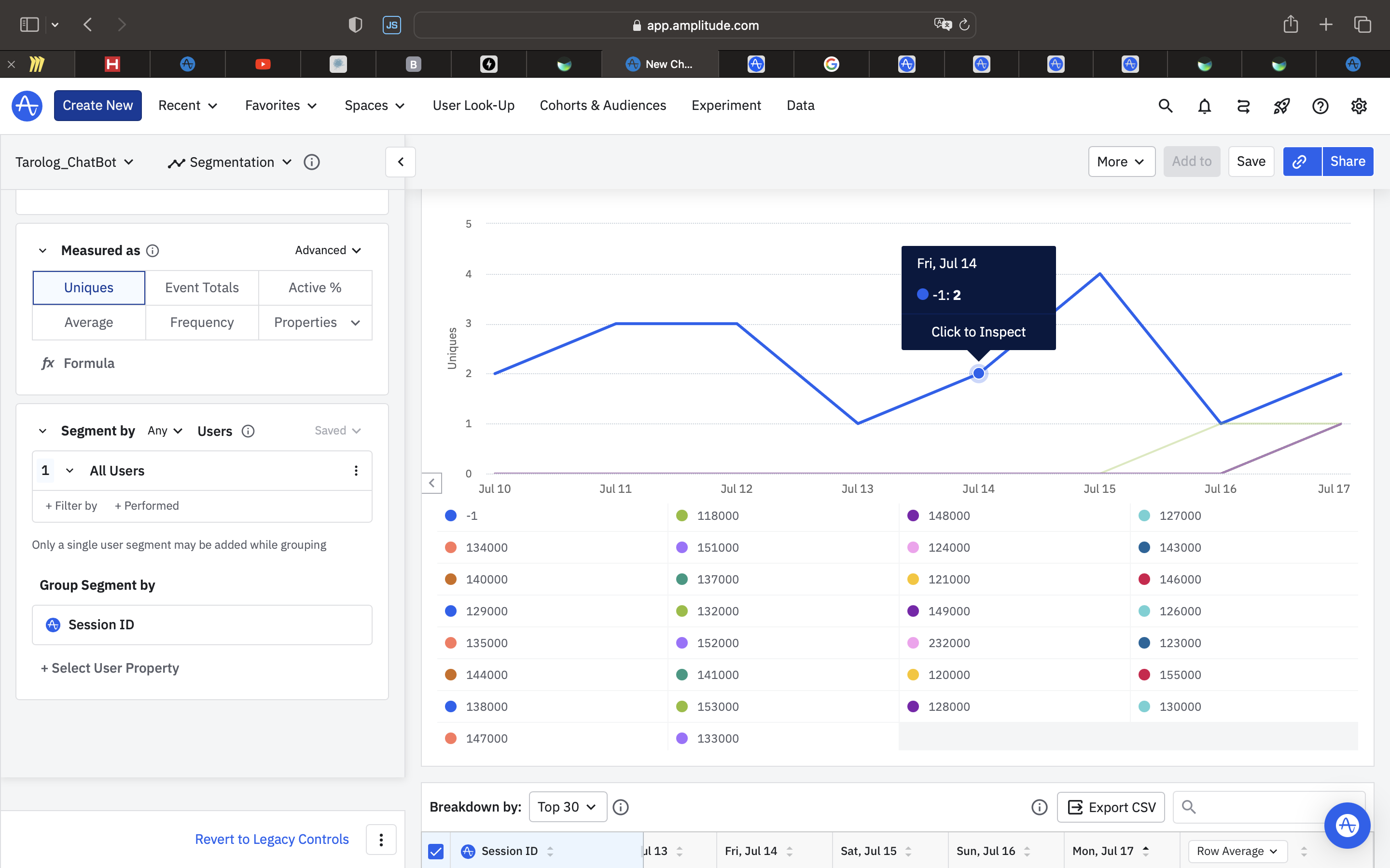
I have a collection of events associated with session_id.
However, when selecting the UserSessions tab, no sessions are displayed. I have attempted to view both events performed within sessions and standalone sessions.
What did I do wrong?help, please
Hi Ruslan! Are you sending IDs as milliseconds since epoch? If you’re using the HTTP API, make sure that it is correctly formatted. From the help center:
Session IDs for events sent via the Amplitude SDKs are automatically generated and managed. However, for events sent via the HTTP API, Amplitude defaults to a session ID of -1. This means the event is excluded from all session metrics.
Here is my request in Amplitude
Did I understand correctly, do I need to add the “time” key in milliseconds?Thanks for the help
It looks like all your Session IDs are coming in as -1, so I’d recommend double checking that your code is setting a unique Session ID for each session because it looks like Amplitude is setting them to the default -1, which will exclude the event from session metrics.
Hi everyone, We're using Amplitude's S3 export and noticed that for every export batch, two files are created in our bucket: 1. A `_complete` file (0 bytes, seems to be a flag/marker) 2. A `.json.gz` file (the actual event data) The actual data lives entirely in the `.json.gz` file, so the `_complete` file doesn't seem to…
Hello, We have a blank screen after adding in Amplitude/Session replay into our app, it seems like some windows appear for a breif second before dissapearing back to the black screen. Currently are app is NOT using Jetpack compose. This is on a samsung active 3,
Hi, I set integration between Amplitude and Appsflyer(V1) - I see that integration is active but when I'm trying to check this integration in Amplitude section “Connect AppsFlyer” on the second step I see “Listening..” and nothing happend. Does this second step show any activity only if I begin sending events from…
I want to be able to identify and track the users that are hitting a specific page (feature) that is limited by our product tiering in our multi-tenant SaaS app. Our customer businesses have their own segmented dashboard based on the subdomain of the app url (somebusiness.ourapp.com), and I have figured out how to capture…
Hi there, I'm trying to integrate the surveys for react native feature to our app. I've followed the guide and I verify the plugin is "booted" correctly (right user id and device id) but when opening a link, while the linking handlers are correctly triggered, the call to handleURL is returning false - I've verified the url…