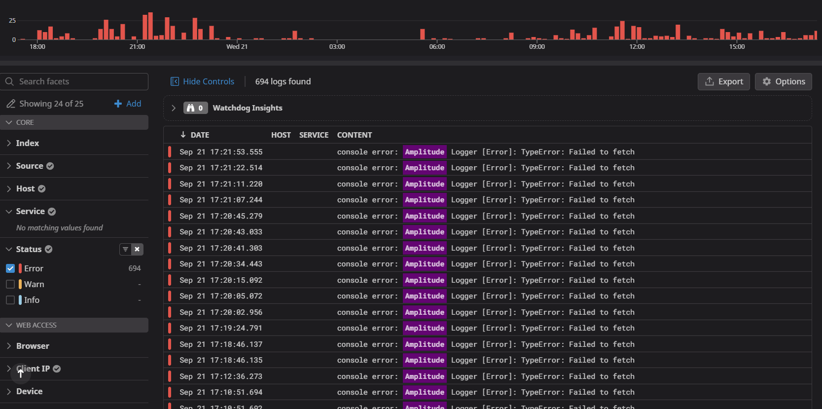
I’m getting a lot of log errors with the messages:
console error: Amplitude Logger [Error]: TypeError: Failed to fetch
and…
console error: Amplitude Logger [Error]: TypeError: Load failed
We are using de JS Library on a Nuxt App. Any ideias about how to fix it?